来源:工程资料员
版权归原作者所有
(一)建筑面积的概念
建筑面积:建筑面积是指房屋建筑水平平面面积,以平方米为单位计算出的建筑物各层面积的总和。建筑面积包括使用面积、辅助面积和结构面积。
使用面积是指可直接为生产或生活使用的净面积。
辅助面积是指为辅助生产或生活所占净面积的总和。
结构面积是指建筑物各层中的墙体、柱等结构在平面布置上所占面积的总和。
(二)建筑面积的作用
1、 计算建筑物占地面积、土地利用系数、使用面积系数、有效面积系数,以及开工、竣工面积,优良工程率等指标的依据。
2、 也是一项建筑工程重要的技术经济指标,可通过其计算各经济指标,如单位面积造价、人工材料消耗指标。
3、是编制设计概算的一项重要参数。
设计概算的参数:建筑面积、结构特征。
二、建筑面积计算规则
(一)计算建筑面积的范围
1.单层建筑物无论其高度如何,均按建筑物勒脚以上外墙外围水平面积计算。

单层建筑物内如带有部分楼层者,亦应计算建筑面积。这部分主要指厂房、剧院、礼堂内的部分楼层。如图所示,只计算二层以上楼层面积,底层不再计算面积。如车间内为生产服务而建的单层房间,这部分不再另计建筑面积。

2.高低联跨的单层建筑物
如需分别计算建筑面积时,
(1)当高跨为边跨时,其建筑面积是按勒脚以上两端山墙外表面的水平长度乘以勒脚以上外墙外表面至跨中柱外边线的水平宽度计算。

(2)当高跨为中跨时,其建筑物面积按勒脚以上山墙外表面间的水平长度乘以中柱外边线的水平宽度计算。

3.多层建筑物按分层建筑面积的总和计算
(1)底层按建筑物外墙勒脚以上水平投影面积计算。
(2)二层及二层以上按建筑物外墙外围的水平投影面积计算。
(3)多层建筑物在计算建筑面积时应注意外墙外边线是否一致,当外墙外边线不一致时,应分层计算建筑面积。
(4)同一建筑物如结构、层数不同时,应分别计算建筑面积。在同一建筑物中,若一部分为框架结构,另一部分为砖混结构时,应分别按框架结构以柱外边线,砖混结构以墙外边线分开计算建筑面积。

4.地下室、半地下室、地下车间、仓库、商店、指挥部等及附属建筑物有出入口的建筑物,建筑面积按其上口外墙(不包括采光井、防潮层及其保护墙)外围水平面积计算。人防通道端头出口部分为楼梯踏步时,按楼梯上口外墙外围水平面积计算。

5.用深基础做地下架空层加以利用,层高超过2.2m的,按架空层外墙外围的水平面积的一半计算建筑面积。

6.坡地建筑物利用吊脚做架空层加以利用的层高超过2.2米的,按其围护结构外围水平面积计算建筑面积。

利用斜坡建筑架设架空层,其层高超过2.2米部分,按照维护结构外围计算建筑面积。

7.建筑物内的门厅、大厅,穿过建筑物的通道,不论其高度如何,均按一层计算建筑面积,门厅、大厅内回廊部分按其水平投影面积计算建筑面积。

8.图书馆的书库,有书架层的,按书架层计算建筑面积,无书架层的,按自然层计算建筑面积。
9.电梯并、提物井、垃圾道、管道井、附墙烟烟囱等,均按建筑物自然层计算建筑面积。
10.舞台灯光控制室,按围护结构外围水平面积乘以实际层数计算建筑面积。
11.建筑物内的技术层,层高超过2.2m,按技术层外围水平面积计算建筑面积。
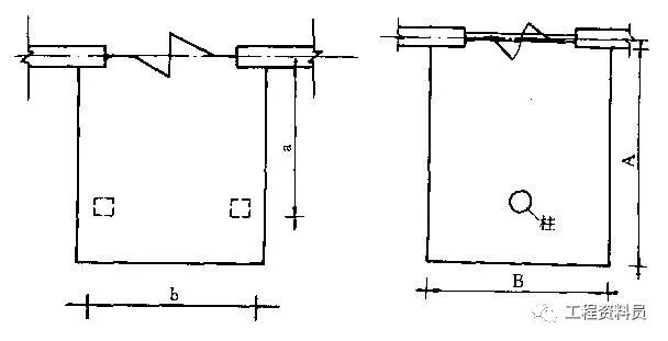
12.有柱雨蓬,按柱外围水平面积计算建筑面积。建筑面积=a×b
独立柱的雨罩,按顶盖的水平投影面积的一半计算建筑面积。建筑面积=(A×B)/2。

有柱雨蓬是指有两根或两根以上柱子的雨蓬,当雨蓬布置于纵横墙交叉的拐角处时,雨蓬下也另设一根柱子,但它的支点除主墙外也有两个,应按照有柱雨蓬计算建筑面积。
13.有柱的车棚、货棚、站台等,按柱外围水平面积计算建筑面积。建筑面积=a×b。

单排柱的独立车绷、货棚、站台等,按顶盖的水平投影面积的一半计算建筑面积。建筑面积;(A×B)/2。

14.突出屋面的有围护结构的楼梯间、水箱间、电梯机房等,按围护结构外围水平面积计算建筑面积。
15.突出墙外的门斗、眺望间,按围护结构外围水平面积计算建筑面积。

16.封闭式阳台、桃廊按其水平投影面积计算建筑面积。挑阳台按其水平投影面积的一半计算建筑面积。凹阳台按其阳台净宅面积(包括阳台栏板)的一半计算建筑面积。

l如图所示,其一半凸、半凹阳台,阳台的建筑面积=[(a×b)十(c×d)]/2
替换高清大图
17.建筑物墙外有顶盖和柱的走廊、檐廊,按柱的外边线水平面积计算建筑面积;无柱的走廊、檐廊,按其投影面积的一半计算建筑面积。

18.两个建筑物间有围护结构的架空通廊,按通廊的投影面积计算建筑面积,没有围护结构的架空通廊.按其投影面积的一半计算建筑面积。
19.建筑物内无楼梯,设室外楼梯(包括疏散梯)的,其室外楼梯按每层水平投影面积计算建筑面积;室内有楼梯并设室外楼梯(包括疏散梯)的,其室外楼梯按每层水平投影面积的一半计算建筑面积。

20.跨越其它建筑物、构筑物的高架单层建筑物,按照水平投影面积计算建筑面积;多层者,按照多层计算。
(二)不计算建筑面积的范围
1.突出墙面的构件、配件和艺术装饰以及挂(壁)板突出的艺术装饰线,如栓罩等。
2.检修、消防等用的室外爬梯。
3.层高在2.2m以内的设备层。
4.深基础架空层仅预留门窗洞口,不作地面及装饰的。
5.没有围护结构的屋顶水箱问、舞台及后台悬挂幕布、布景的天桥、挑台。
6.单层建筑物内分隔的操作间、控制室、仪表间等单层房间。
7.地下人防干、支线,人防通道,人防通道端头为竖向爬梯设口的安全出入门。
8.宽在30cm以上的抗震缝,有伸缩缝的靠墙烟囱、构筑物,如独立烟囱、烟道油(水)池、贮仓、圆库等。
9.建筑物内外的操作平台、上料台及利用建筑物的空间安置箱、罐的平台
以上内容来源于网络收集整理,如有侵权请联系客服